Resources
The Resources tab details the hardware capacity available across the FluxCloud network.
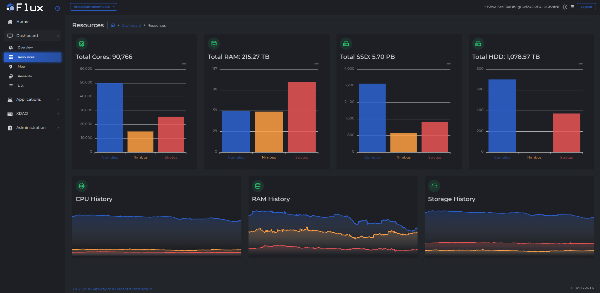
What You'll See
This dashboard displays the following information:
- Total Cores
- The total number of CPU cores contributed by all FluxNodes.
- A bar chart showing contributions by FluxNode type (Cumulus, Nimbus, Stratus).
- Total RAM
- The total RAM capacity in gigabytes contributed by all FluxNodes.
- A bar chart showing contributions by FluxNode type.
- Total SSD
- The total SSD storage capacity contributed by all FluxNodes.
- A bar chart showing contributions by FluxNode type.
- Total HDD
- The total HDD storage capacity contributed by all FluxNodes.
- A bar chart showing contributions by FluxNode type.
- Resource History
- A one-month time series graph displaying:
- CPU History – Historical CPU availability.
- RAM History – Historical RAM availability.
- Storage History – Historical storage availability.
- A one-month time series graph displaying:
