Specifications
The Specifications tab gives you detailed insight into the configuration and deployment settings of your application, and includes two tabs. Use this panel to audit consistency across instances or troubleshoot discrepancies between nodes.
How To Access
Applications → Management → Manage App → Local App Management → Specifications
Open the Management tab in the Applications menu, select an application from My Active Apps, click Manage, then go to the Local App Management section and open the Specifications tab.
Backend Selector
At the top right you'll find a FluxNode IP selector, letting you choose which node you want to inspect or control. This allows you to manage individual node instances of your app. A reload button is also available to refresh the list of currently active FluxNodes running your application.
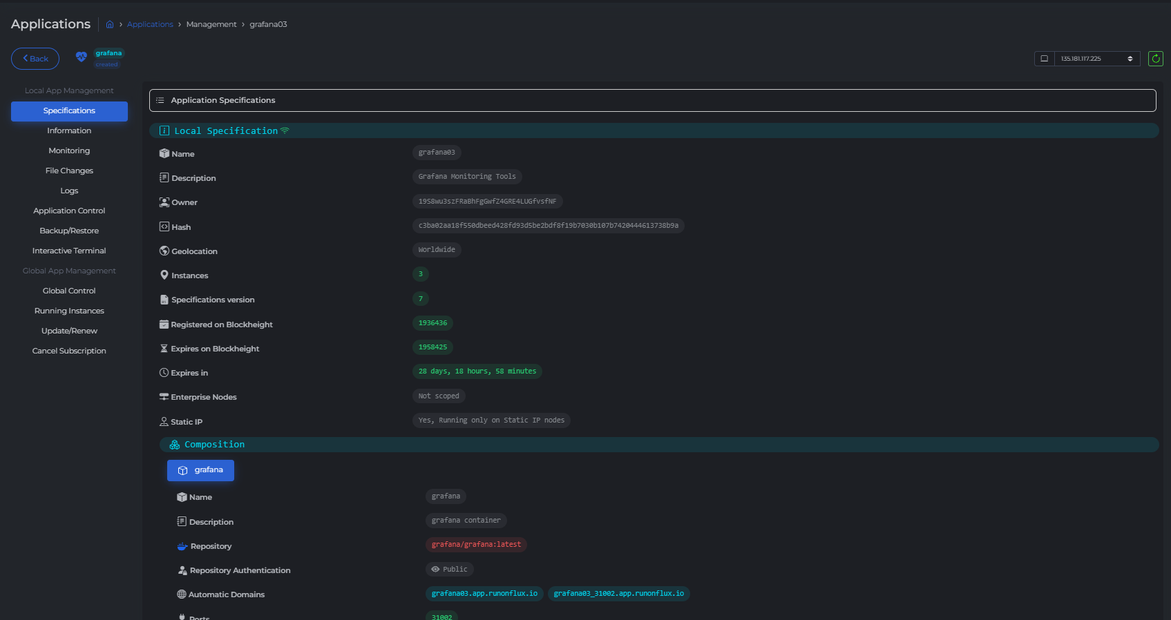
Local Specifications
Displays the App and Component settings specifically running on the selected FluxNode (identified by its IP address). Use this to verify node-level deployment configurations.
Global Specifications
Shows the App and Component settings as they are globally applied across all FluxNodes running the application. This is useful to compare expected configurations with actual node-level implementations.
